Lowpad Insights

Control starts with insights

Get an insight into
Lowpad Case Picking.

Focused insight

Control starts with insights

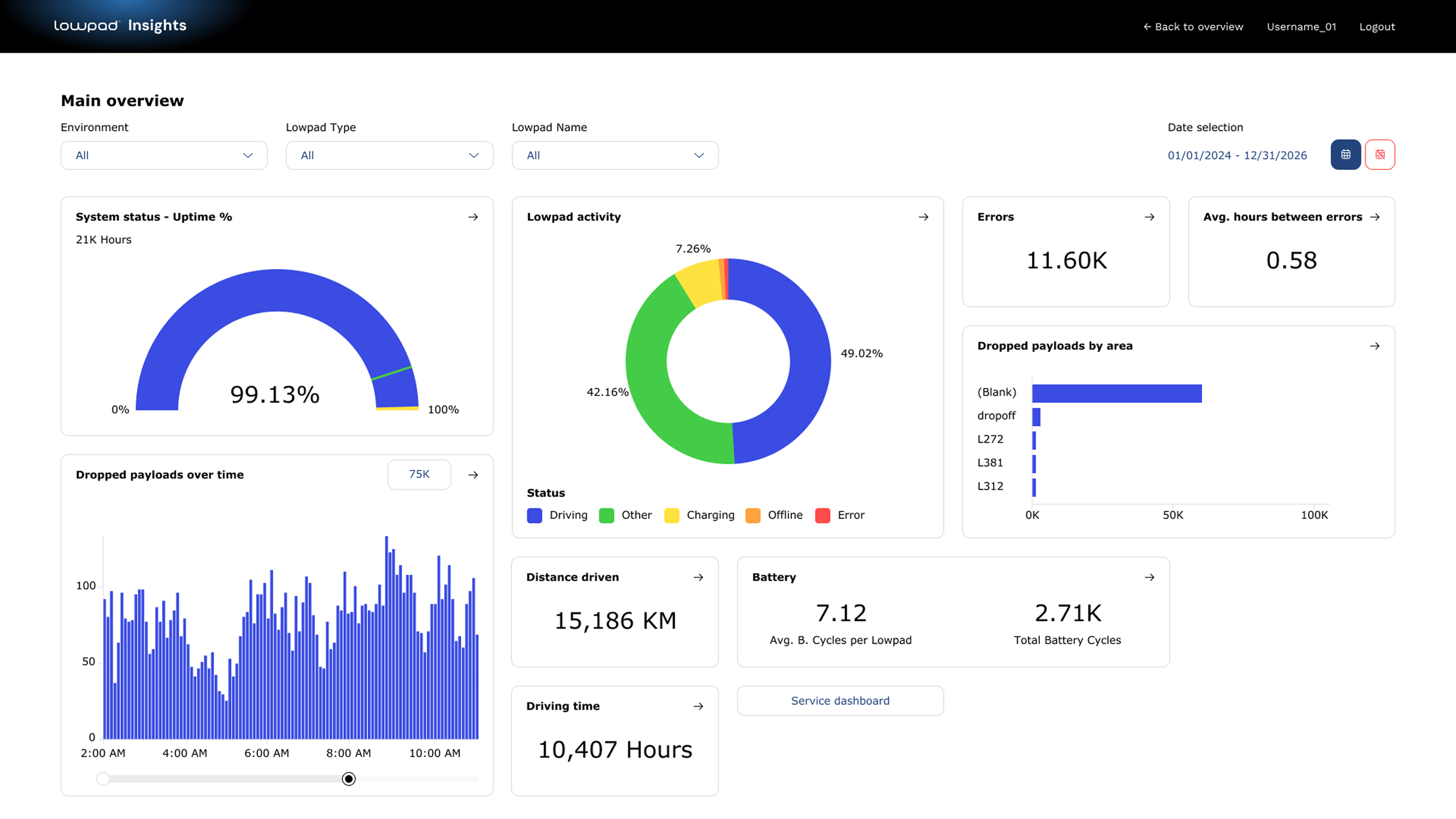
Lowpad Insights provides data-driven visibility into the intralogistics processes automated by Lowpad. By turning real-time operational data into a clear, actionable digital cockpit, it helps organisations understand how automated flows are performing and where optimisation will have the greatest impact.

Focused insight

Lowpad Insights focuses on what it directly controls: inbound, outbound, point-to-point transport and case-picking processes automated by Lowpad software and AMRs. This ensures that every insight is relevant, reliable and actionable.

From data to optimisation

Operational data is continuously analysed and visualised, creating a multi-dimensional view of performance, efficiency and flow. This enables identifying bottlenecks, comparing performance over time, and understanding the impact of operational or automation changes without relying on assumptions or delayed reports.

Stay ahead of disruptions

Lowpad Insights continuously monitors automated processes in real time, enabling early detection of exceptions and deviations. When thresholds are exceeded, automatic alerts are triggered, allowing timely intervention before issues escalate. Alerts can be integrated with existing communication channels such as Microsoft Teams, email or on-site alarm lights.

More value from automation

By providing clear insight into the processes that matter most, Lowpad Insights supports predictable performance, improved continuity and scalable optimisation. As automation expands, insight remains focused and consistent, helping organisations get more value from automation, step by step.

Start your
transition today

Let's configure Lowpad for your retail warehouse